MEV 套利學習資源整理 — EigenPhi、Circular、Jito、Flashbots
來源: @richengfeng03 | 原文連結
日期: Sat Nov 22 02:54:30 +0000 2025
標籤:
MEV套利學習資源


來源: @richengfeng03 (冯日成)日期: 2026-02-17 標籤:
MEV套利學習資源工具平台
MEV 套利學習平台整理
給大家介紹幾個學習 MEV、套利的網站:
1. EigenPhi (@EigenPhi)
實時監控以太坊主網上的各種套利、MEV、清算交易。
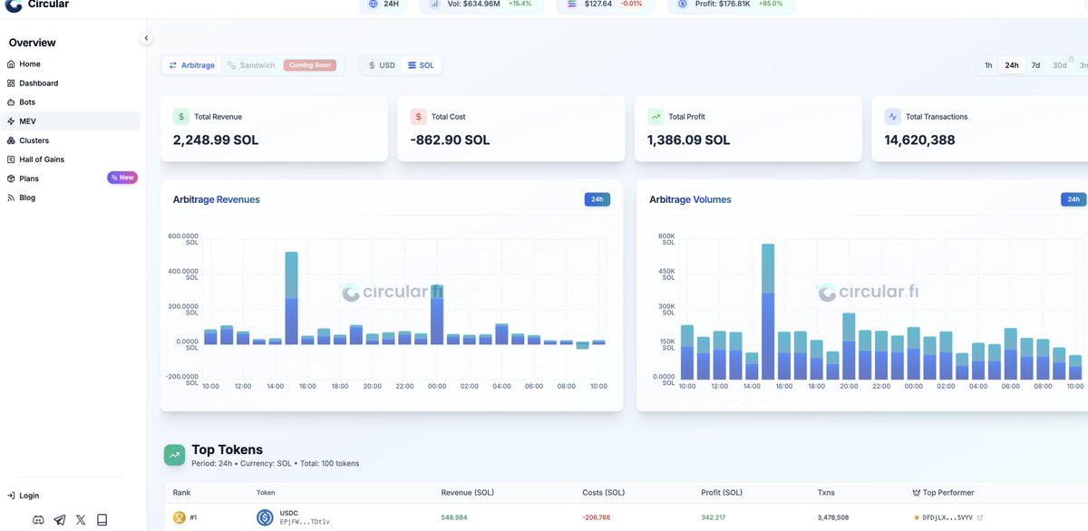
2. Circular (@Circular_fi)
Solana 上 MEV 數據的統計平台,似乎還有套利機器人服務(需進一步研究)。
3. Jito Labs 與 Flashbots 文件庫
推薦翻閱這兩家的官方文件,裡面有很多學習資料。