Uniswap V3 價格限制套利案例分析
來源: @BoxMrChen
日期: Sun May 11 06:15:52 +0000 2025
標籤:
套利Uniswap V3聚合器


來源: @BoxMrChen日期: 2026-02-18 標籤:
uniswap-v3dex-arbitragesqrtprice-limiton-chain-attackswap-exploit
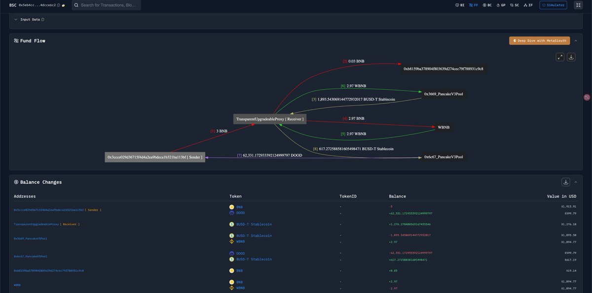
案例描述
群裡討論了一個很有意思的交易案例:用戶花費 3 BNB 只買到價值 600 U 的資產。
原因分析
問題出在第二個交易選擇了一個小池子,然後達到 sqrtPriceLimitX96 限制後,就只能買到多少算多少。最後只買了 600 多 U 的資產,而剩下的資金就留在了聚合合約中。
資金去向
追蹤後發現,剩下的資金被另一筆交易空手套走了。兩筆交易間隔大概 10 小時。
套利原理
當使用 Uniswap V3 進行 swap 時,如果設置了 sqrtPriceLimitX96 參數,交易會在達到價格限制時停止執行,未使用的資金會留在呼叫合約中。
如果聚合合約的資金提取邏輯存在漏洞,攻擊者可以在之後透過特定方式將這些「卡住」的資金取出。
啟示
這個案例說明區塊鏈上還有很多不為人知的地方存在獲利路徑,值得深入研究交易細節和合約邏輯。